AI Destekli Enerji Optimizasyon Ve Operasyon Platformu
Üretim, tüketim ve tasarrufu yönetin,performansı analiz edin,geleceği ENOPTIMAL ile optimize edin.
Elektrik üretim, tüketim ve tedarik yönetiminizi tek platformda birleştirin. Fatura takibinden inverter izlemeye, Opti AI danışmana kadar — enerji verimliliğinizi kalıcı olarak artırın.
Dönem Özeti
22.05.2025 – 22.05.2026
Üretim
3464.9 MWh
Gelir
2648.1 K₺
Kayıp
-1058.9 K₺
Optimize
3707.0 K₺
Ort. PTF
0.76 ₺/kWh
Verimlilik
71.4 %
Trend Analizi
Aylık performans göstergeleri
Toplam Üretim
3.464.946,43 kWh
Toplam Gelir
₺2.648.142,11
Kaçınılan Zarar
₺1.058.859,38
Optimize Edilmiş
₺3.707.001,50
Saatlik mahsuplaşma, gelir optimizasyonu ve üretim trendi
Modül detayı →Canlı arayüz önizlemesi — örnek demo verileri
* Örnek müşteri portföyü ölçütleri; gerçek değerler hesabınıza göre değişir.
Enerji zekâsı
Üretim, tüketim ve tedarik tek merkezde birleşir
Üretim sayaç, tüketim, EPİAŞ, fatura ve tarife üstten merkeze akar; altta dengeleme ve optimizasyon çıktıları oluşur — sağda canlı simülasyon.
Canlı enerji dengeleme
11:00 · Gündüz · Demo simülasyon
Üretim
1.239kWh
Tüketim
996kWh
Saatlik elektrik fiyatı
2.006₺/MWh
ENOPTIMAL dengeleme motoru
Net: +243 kWh
Fazla üretim — şebekeye satış ve depolama optimizasyonu
Batarya
190 / 500 kWh
+50 kWh şarj
Optimizasyon senaryosu
Gündüz — GES ile batarya dolumu
Güneş üretimi bataryayı dolduruyor (%38). Gün batımına doğru %100 hedeflenir.
Enerji akışı · canlı şema
24 saat · üretim / tüketim / PTF fiyat
Enerji yönetiminin üç boyutu
Üretin, tüketin, tedarik edin — her adımda ENOPTIMAL yanınızda.
Üretim Yönetimi
Santralinizin dijital beyni
PTF fiyatlarını otomatik takip edin, inverter bazlı üretim performansınızı izleyin. Gelir optimizasyonu ve hasar analiziyle santralinizden maksimum verim elde edin.
- Gerçek zamanlı PTF entegrasyonu
- İnverter bazlı performans takibi
- Otomatik gelir/gider hesaplama
- AI destekli hasar tespiti
- Solar potansiyel haritası
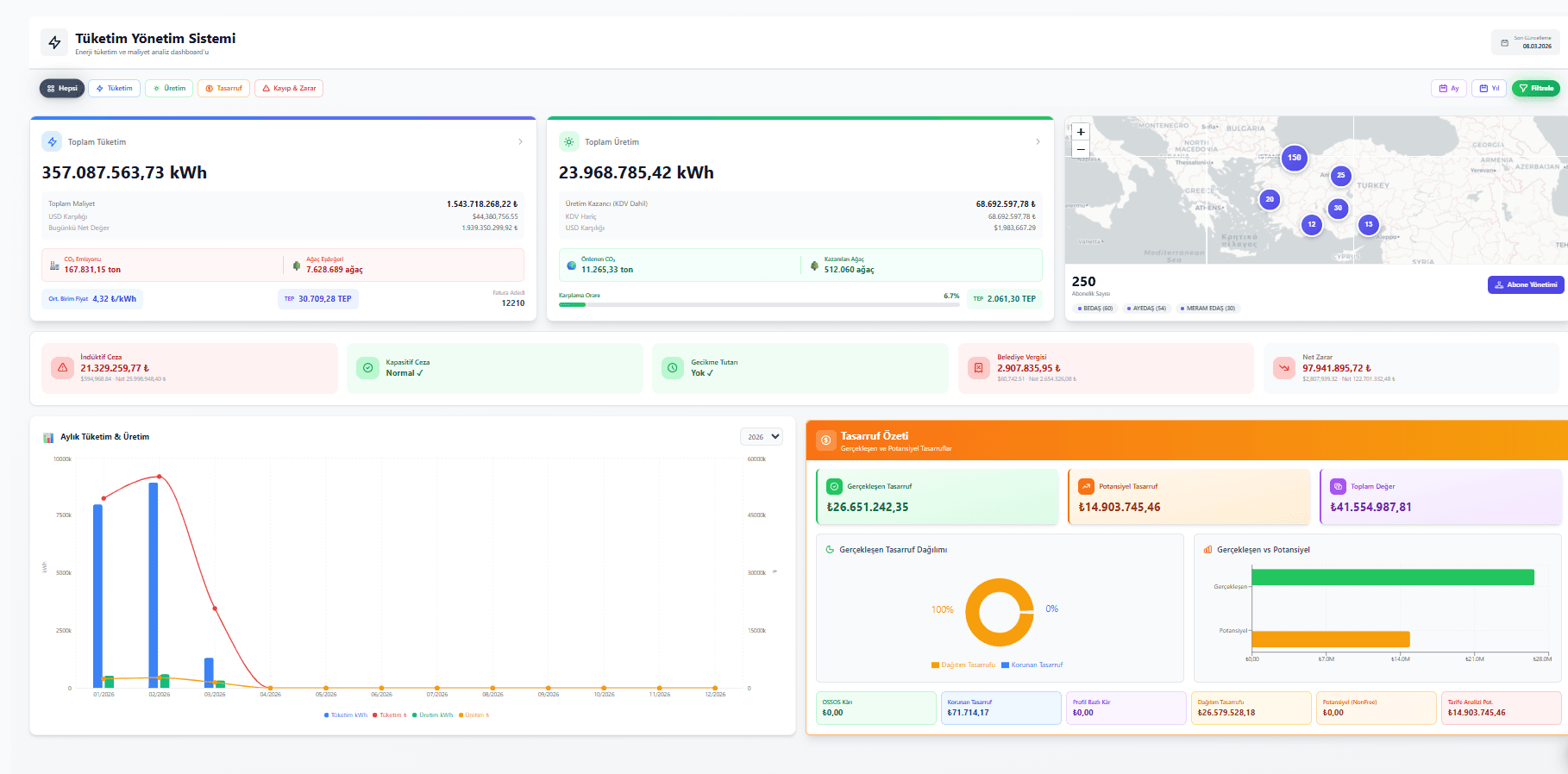
Tüketim Yönetimi
Maliyetlerinizi tam kontrolünüze alın
Elektrik ve su tüketimlerinizi abone ve tesis bazında analiz edin. Otomatik fatura işleme, tarife karşılaştırması ve sayaç okuma sistemiyle tasarruf fırsatlarını keşfedin.
- Otomatik fatura işleme
- Abone bazlı tüketim analizi
- Tarife karşılaştırma simülasyonu
- Su tüketim yönetimi
- Sayaç okuma entegrasyonu
Tedarik Yönetimi
Enerji tedarikini optimize edin
Tedarikçi portal entegrasyonuyla enerji alım satım süreçlerinizi otomatikleştirin. Piyasa koşullarını anlık takip ederek en avantajlı tedarik kararını verin.
- Toplu tüketim tahmini
- PTF ve üretim tahmini
- Faturalandırma yönetimi
- Sözleşme takibi
- OSOS / EPYS entegrasyonu
Gerçek veriler, gerçek tasarruf
Müşterilerimizin aktif olarak kullandığı canlı dashboard görüntüleri.
Dönem Özeti
22.05.2025 – 22.05.2026
3464.9 MWh
2648.1 K₺
-1058.9 K₺
3707.0 K₺
0.76 ₺/kWh
71.4 %
Trend Analizi
Aylık performans göstergeleri
Toplam Üretim
3.464.946,43 kWh
Toplam Gelir
₺2.648.142,11
Kaçınılan Zarar
₺1.058.859,38
Optimize Edilmiş
₺3.707.001,50
Üretim Yönetim Modülü
Üretim & GESSaatlik mahsuplaşma, PTF, gelir optimizasyonu ve trend analizi
Her ihtiyacınız için doğru araç
Enerji verilerini ham veri olmaktan çıkarır; aksiyona dönüştürür.
Gerçek Zamanlı PTF Takibi
Saatlik güncellenen piyasa fiyatlarıyla üretim ve gelir analizlerinizi otomatik gerçekleştirin.
Otomatik Fatura İşleme
PDF ve XML faturalarınızı OCR ile otomatik analiz edin; veriler anında sisteme aktarılsın.
Opti — Yapay Zeka Asistanı
Sizin için çalışır: ihtiyaç duyduğunuz veriye hızla ulaşır, rapor hazırlar; tüketim ve tasarrufu birlikte yönetmenize yardımcı olur.
Yapay zeka katmanı
Enerji tüketiminizi ve tasarrufunuzu AI asistanıyla birlikte yönetin
ENOPTIMAL doğal dilde sorularınızı yanıtlar, özet rapor üretir ve ilgili ekrana yönlendirir.
- 01
Türkçe sorun — menü aramayın
İhtiyacınız olan bilgiye en kısa sürede ulaşın. Günlük dilde yazın; rapor adı veya ekran bilmenize gerek kalmaz.
- 02
Abonelik verinizden yanıt alın
Opti, hesabınızdaki elektrik, su ve gaz faturalarını okur; sonucu özetler ve kısa operasyonel yorum ekler.
- 03
Rapor + tek tıkla yönlendirme
Tüketim, ceza ve maliyet özetlerini hazırlar; ilgili abone veya analiz sayfasına doğrudan götürür.
Örnek sorular
Opti
ENOPTIMAL AI asistanı
Mayıs 2026 döneminde en yüksek tüketim Demo Tesis A — Üretim Hattı: 124.580 kWh (₺892.400).
Abone sayfasına gitMart–Mayıs 2026 özeti: toplam 1,24 GWh, reaktif ceza ₺42.180. PDF indirilebilir.
Raporu indirÖrnek senaryo — yanıtlar hesabınızdaki gerçek abone ve fatura verilerine göre üretilir.
3 adımda başlayın
Kurulum hızlı, entegrasyon sorunsuz — ilk verileriniz birkaç saatte akmaya başlar.
Teklif Alın
Fiyatlandırma formunu doldurun. 24 saat içinde size özel teklif ile uzmanlarımız geri döner.
Kurulum & Entegrasyon
Santral, inverter ve abone verilerinizi platforma bağlayın. Uzman ekibimiz entegrasyonu tamamlar.
İzleyin & Optimize Edin
Gerçek zamanlı dashboard'unuzdan tüm verileri izleyin. AI destekli analizlerle verimliliği artırın.
Enerji verimliliğinizi bugün artırın
Dakikalar içinde kurulum. Gerçek verilerle ilk analizinizi hemen görün.
Bize güvenen kurumlardan bazıları
Aşağıda, enerji yönetimi ve operasyon süreçlerini platformumuz üzerinden yürüten kurumsal referanslarımızdan seçili örnekler yer almaktadır.
Tüm referanslar ve örnek senaryolar →
Karabük Belediyesi 
Bakırköy Belediyesi 
Konbeltaş A.Ş. 
Niğde Belediyesi 
Tuzla Belediyesi